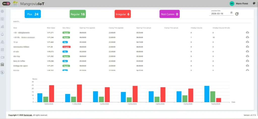
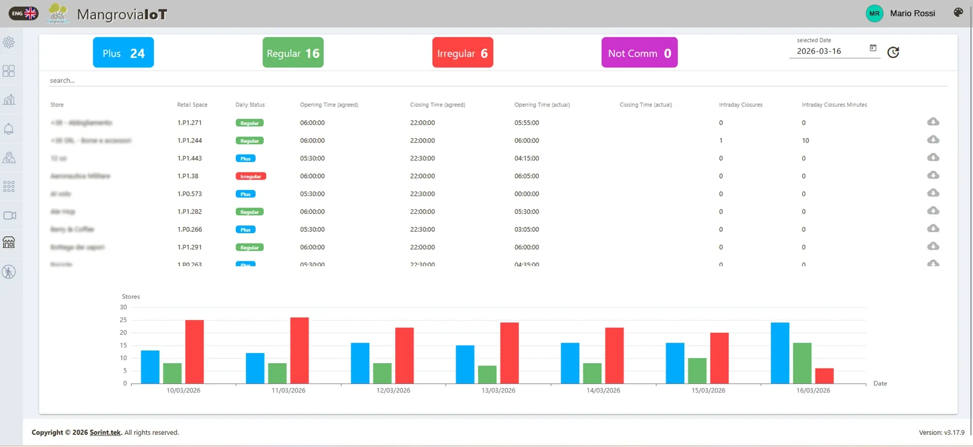
AI-Powered Monitoring of Store Openings and Closures
MangroviaAI platform automatically logs exact opening and closing times of store shutter.It ensures operational compliance and efficiency across 90+ stores in a shopping center visited by thousands of people every day.
The results:
AI video analytics enable the identification and classification of the operational state of physical infrastructure or assets such as open/closed elements, engaged/disengaged mechanisms or presence-based conditions
The project has supported the customer in achieving greater control and visibility over store operations with intelligent, real-time monitoring, thanks to
- Automated status recognition to identify when a store transitions between open and closed states.
- Historical data analysis, thanks to logs maintain of opening and closing times for compliance and performance review.
- Anomalies detection: alerts management to irregularities, such as delayed openings or early closures.
- Enhancing Operational Oversight and Efficiency in Retail Environments





